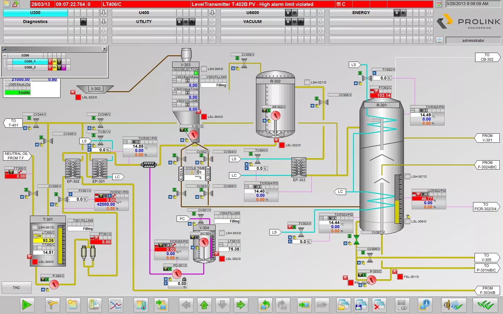
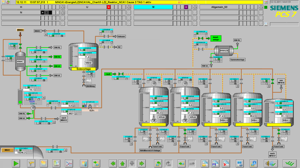
Simatic wincc