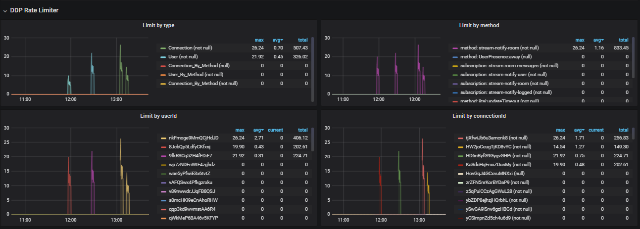
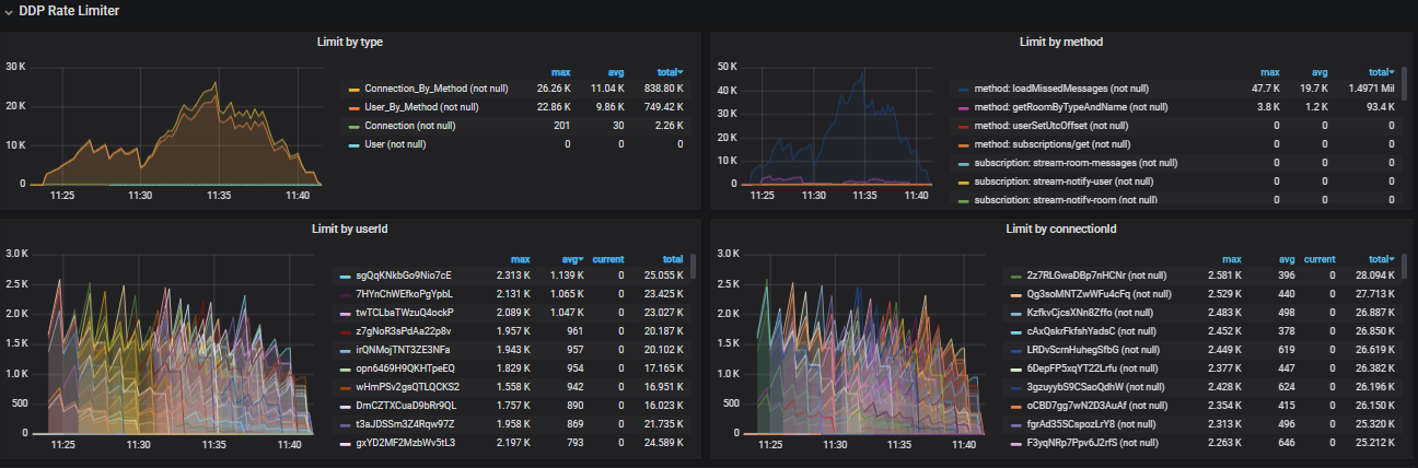
Ratelimiter limit exceeded