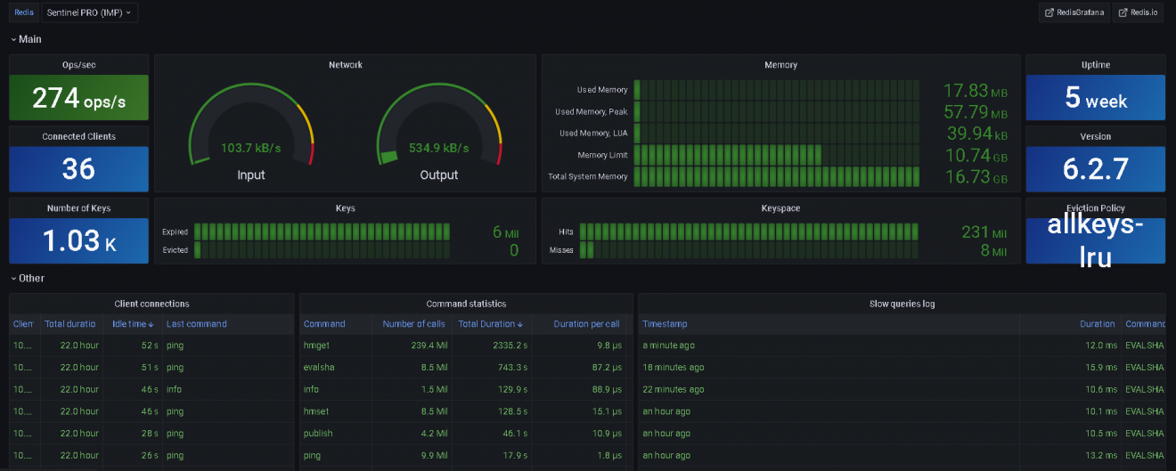
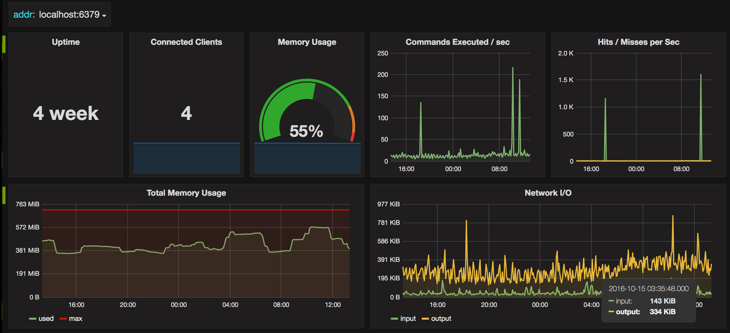
Grafana redis