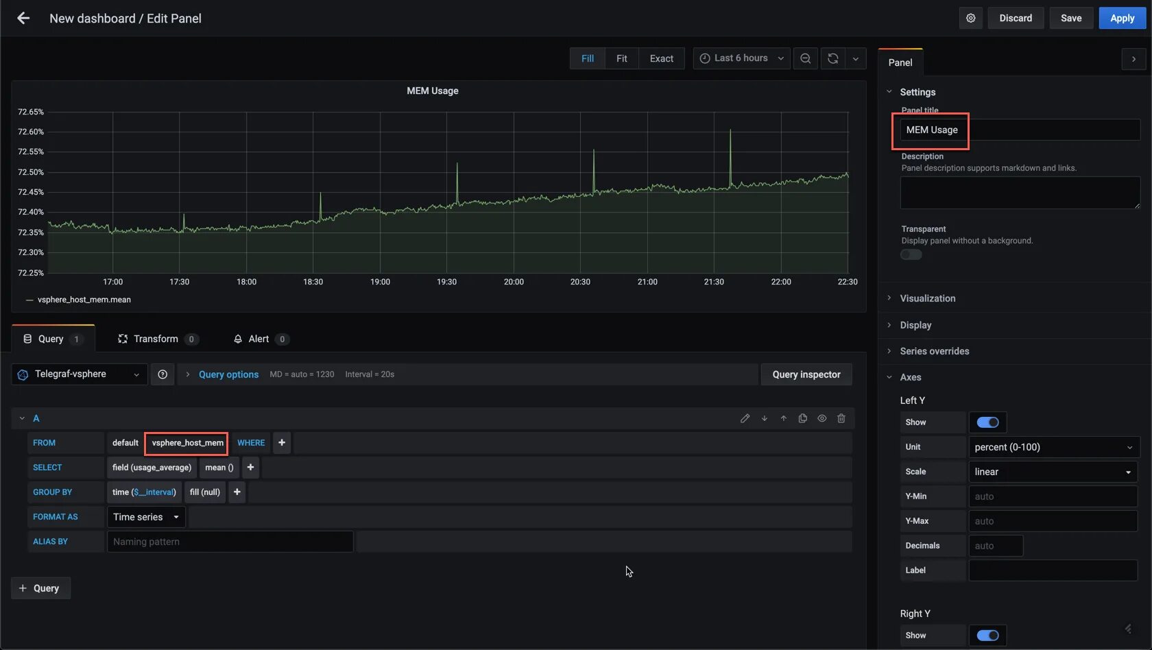
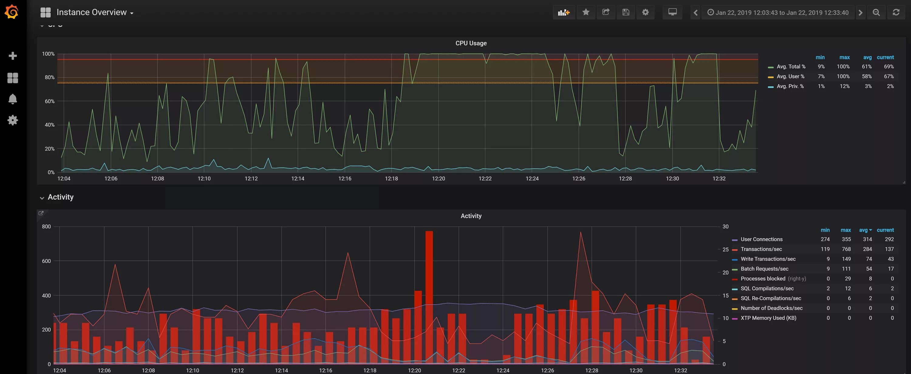
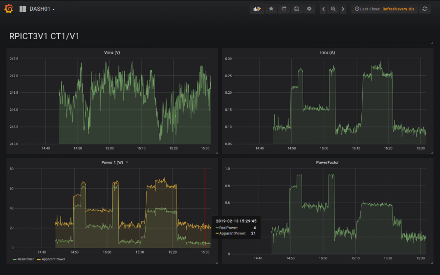
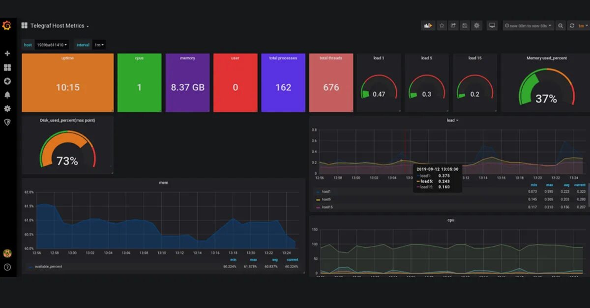
Grafana influxdb