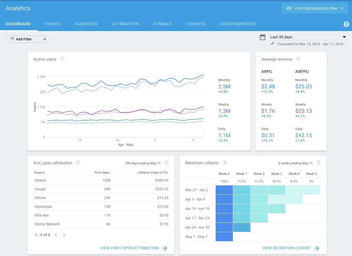
Firebase analytics