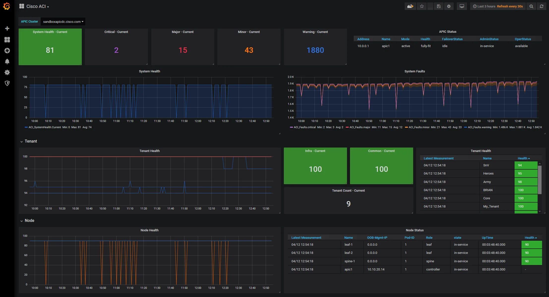
Cisco monitor